客服热线:029-8918-1862  |  关注公众号
免费注册
 |  立即登录  |  个人中心  |  帮助中心
商品 店铺

952 人气

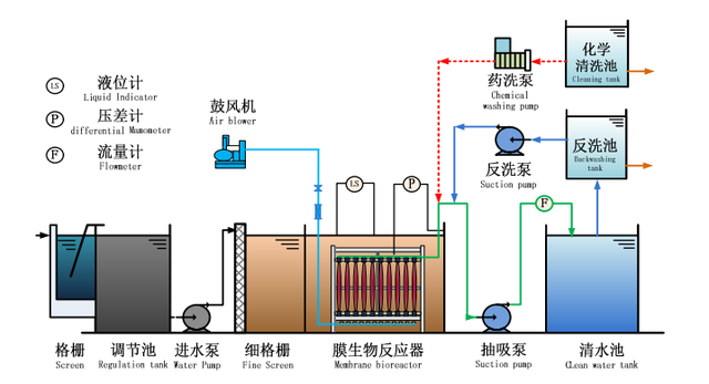
MBR技术

商品价格: 面议    市场价: ¥0.00

商品类型: 全新

商品地址: 江苏省 无锡市

配送方式: 上门自提/卖家配送

运费标准: 上门自提无运费,卖家配送具体运费根据实际路程确定

发票类型: 普通发票/增值税发票

购买数量:     (库存88件)

支付方式: 在线支付   


江苏洁奥德工程技术有限公司

2|

立即咨询   

关注度    5552

公司地址 江苏省 无锡市

商品数量 11

进入店铺
商品信息



MBR帘式膜


MBR平板膜


MBR为膜生物反应器用膜分离设备将生化反应池中的活性污泥和大分子有机物截留住,省掉二沉池。膜生物反应器工艺通过膜的分离技术大大强化了生物反应器的功能,使活性污泥浓度大大提高,其水力停留时间(HRT)和污泥停留时间(SRT) 可以分别控制。